Мне явно не этого года вопрос, но таки интересно, а что сейчас есть на рынке wifi по адекватным ценам?
Ищу wifi точки доступа, штуки 4-5 запитываемые по POE
Требования:
- минимум wifi 6, AX1800+ (2.4G + 5G)
- поддержка минимум 5 SSID, привязка SSID к vlan
- 802.11r/k/v роуминг
- Единые: управление и настройка, acl, обязательно должен быть единый портал, чтобы не ходить на каждую точку по отдельности
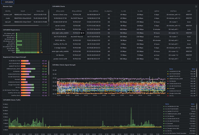
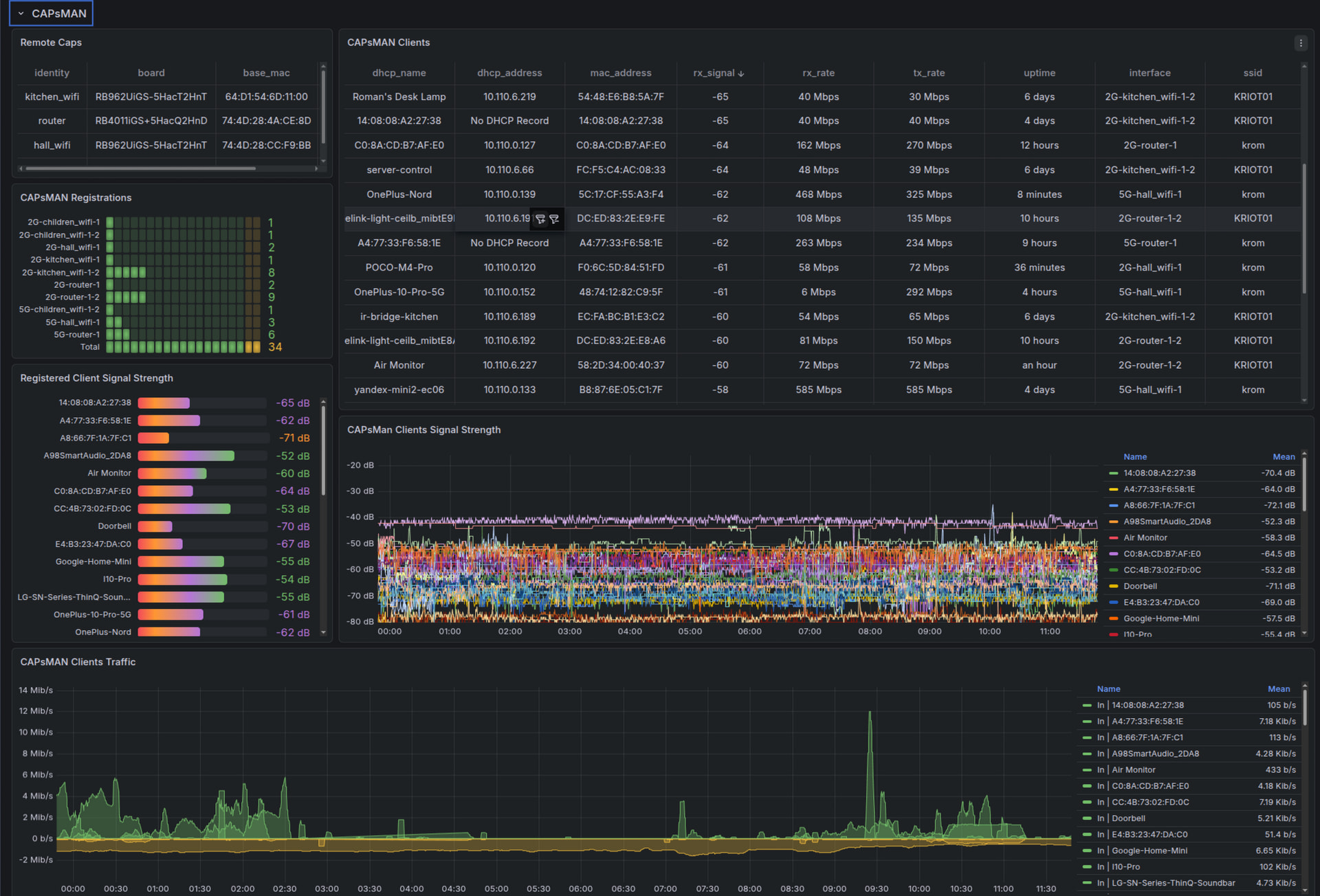
- Мониторинг, возможность получить информацию по каждому клиенту: точка доступа, ssid, частотный диапазон, скорости и трафик, видеть логи, в идеале по syslog, подключение клиента к сети. отключение, роуминг между точками
- Возможность комментирования клиентов либо просто, либо на уровне ACL
- Желательно POE 802.3af/at + 2.5G линк
- SNMP будет плюсом
- Минимум 30 клиентов на точку, чтобы держали
- Плюсом будет наличие мобильное приложения и API
- Indoor решения, в идеале тарелочные
Что не требуется:
- Функционал роутера, VPN и прочее
- Mesh сети, ретрансляторы
- То, что надо раз в неделю перезагружать
Цена, ну до 15к, в идеале до 10к за штуку
В данный момент использую решение, которое считается далеко не самым лучшим по wifi и готов рассмотреть более подходящие варианты, раз уж все хвалят их




