Скажите, что выбрали вместо него и почему?
Надоело быть тестировщиком приложения, в какой-то момент понял, что на настройку больше времени уходит, чем на пользование сервисом, а в итоге как и не приучил себя пользовать Pulse, а донастроить агентов так и не смог (морально).
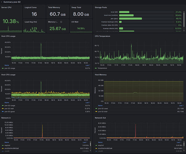
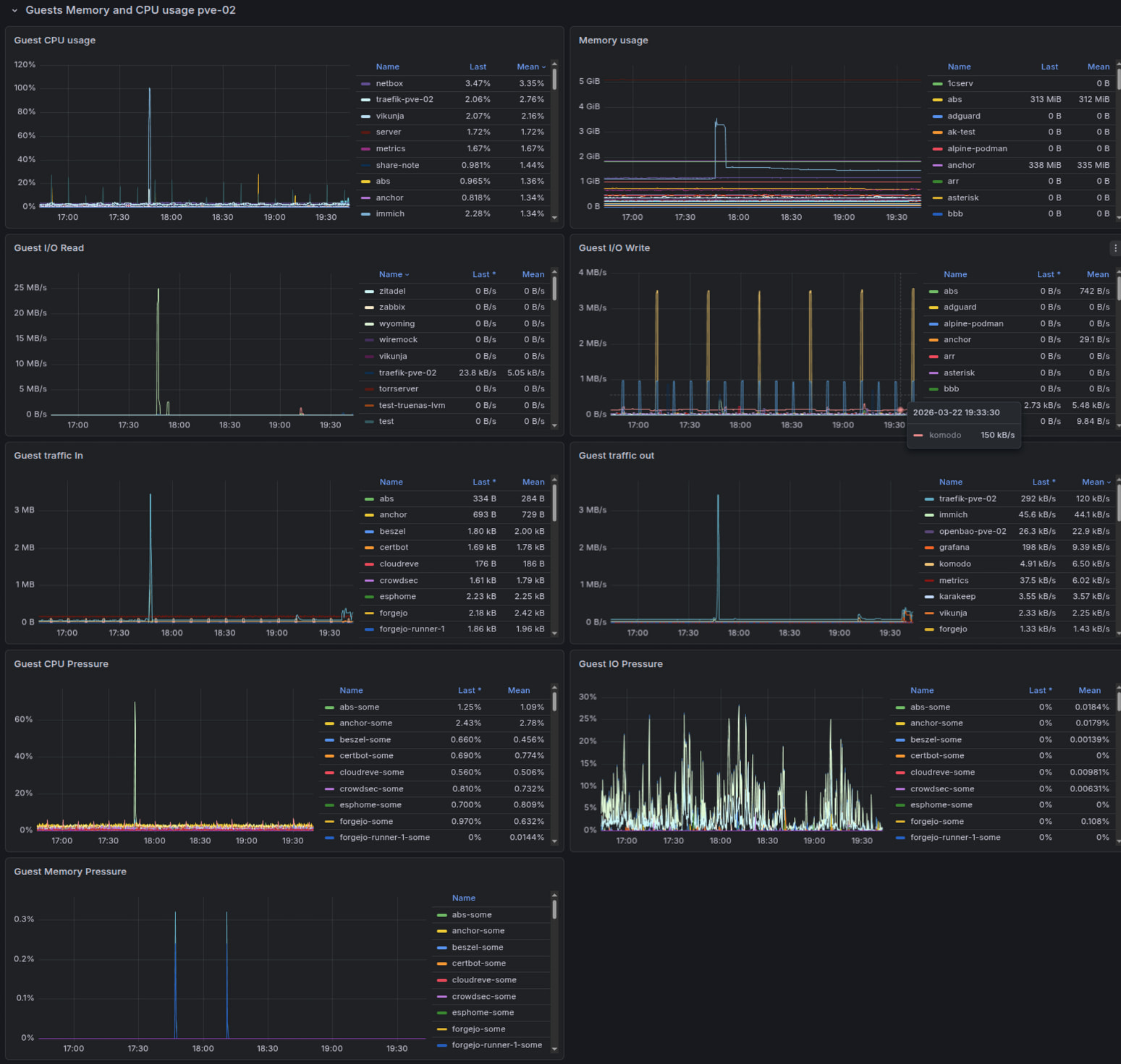
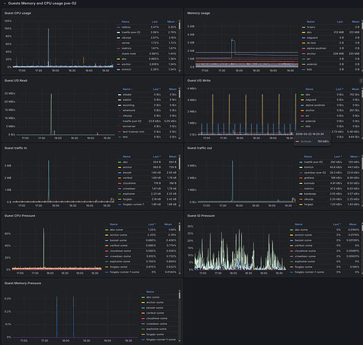
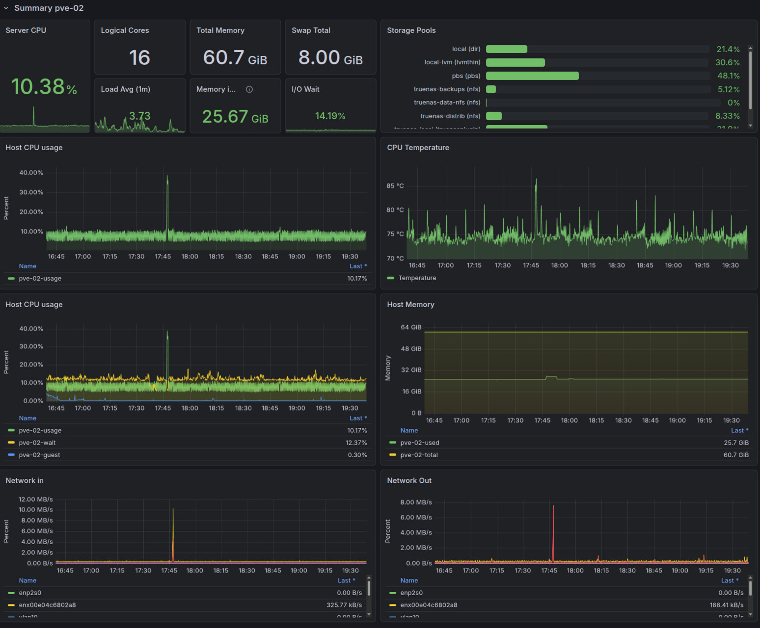
В рамках общего процесса перехода на Grafana завел дашборд и для PVE
Хост
Гости
Еще хочу вывести список гостей с их статусами по типу Pulse
UPD:
Запустил, обновил, посмотрел, удалил
Уже второй сервис, который сам принес на форум и сам же похоронил
1 лайк

