В целом, рабочий вариант, от меня сердечко.
Но я бы добавил от себя несколько НО
- С китайскими миниками все сложно, но в нормальных BIOS есть функционал включения и выключения по расписанию, можно начать с поиска такой опции, а если не находится, то идти в сторону wake on lan
- Выкючение я бы не делал прям так жестко, можно попробовать по таймеру периодически проверять наличие активных сессий и выключать только при отсутствии оных
- Я вынес PBS в виртуалку (а потом в LXC контейнер) на самом NAS, чтобы он зря не работал 24/7, бэкапирование идет не только в PBS, поэтому сервер работает уже не просто так
- Я бы рассматривал подобный режим работы только для холодных бэкапов, я пока только двигаюсь в этом направлении, для рабочей версии PBS сомнительно, если честно.
- Спящий режим в течение 6.5 дней подряд опасно в пане того, что при отсутствии ИБП, да и с ним тоже, полное выключение с физическим отключением от системы питания даст выше надежность, нежели режим, в котором в оперативке хранится текущее состояние и при потере питания ОС спасибо не скажет, а для выключения (в случае отключения питания) сервер надо сначала разбудить, а потом отправить в полноценное завершение работы
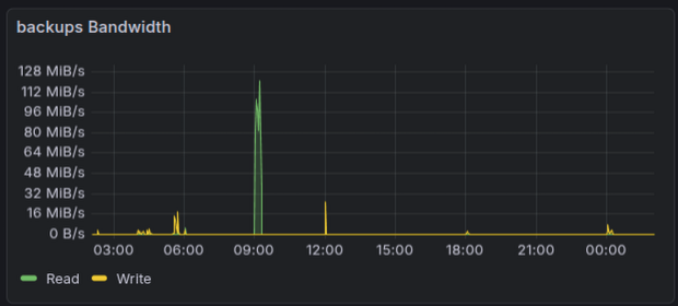
Вот мой суточный график нагрузки пула с бэкапами (но у меня недавно было несколько эпапов оптимизации: последний + недавно произошла полная очистка бэкапов PBS, поэтому их у меня не так много сейчас и нагрузка тоже не высокая), несколько месяцев назад этабы были значительно шире, вплоть до пересечения (когда следующий этап начинается до того, как закончился предыдущий)
И более детально:
Тут видно, что есть относительно спокойные участки, а именно с 12 до 18 и после 18 до 00
- В 00:00 и 02:00 запланированы бэкапы приожений и конфигураций
- В 4:00 бэкапируются виртуалки и контейнеры
- В 6:00 запускается сборщик мусора
- В 9:00 запускается проверка
- Каждые 6 часов запускается бэкапирование компьютера (00, 06, 12, 18 часов) (добавил смещение 30 минут)
В целом, если раз в неделю деать резервные копии, то нет смысла 6.5 дней простаивать, но у меня максимальное время между резервными копиями составляет 24 часа, минимальное 6 часов и я планирую сократить время до 3х часов для некоторых типов резервных копий.
Если полное копирование виртуалки раз в сутки в целом, является промышленным стандартом, то в БД активно именяющимися файлами это время обычно сокращается, поэтому сами сервисы думаю бэкапировать раз в 12 часов, а рабочий компьютер сократить до 3 часов, еще больше приблизив к подходу TimeMachine.
Может у Вас неделя и не играет роли, а у меня было такое, что приходилось восстанавливать файлы, измененные несколько часов назад, а с почтовым сервером не успел сдерать РК и пришлось настраивать с нуля. Даже в рамках хомлабы мне было бы неприятно настраивать с понедельника по пятницу какой-то сервис или виртуалку, а потом в субботу/воскресенье потерять все изменения за неделю.
Как уже писал в начале, я рассматриваю вариант поднятия холодного бэкапа из блока 1 правила 3-2-1 с еженедельным сбросом туда текущего состояния без исторических данных (либо с историческими, но прямо древних-древних) и не с спящим режимом

