Ранее я уже советовал данную утилиту для облегчения выполнения расширенных, но популярных действий.
Устанавливается скриптом из консоли (что сейчас стандартно), при этом имеет механизм автообновления
bash -c "$(wget -qLO - https://raw.githubusercontent.com/MacRimi/ProxMenux/main/install_proxmenux.sh)"
Вызывается командой menu
Далее работаем с типичным TUI
Пункты меню:
- Постустановочные скрипты, порядка 39 скриптов для оптимизации и рутинных действий типа обновления пакетов. Знатоки оценят включение BBR
- Работа с аппаратной GPU/TPU частью: проброс iGPU в LXC, установка драйверов Coral TPU и проброс в LXC контейнер
- Создение VM из шаблона
3.1. NAS: Synology. trueNAS, OMV, XigmaNAS, Rockstor, XimaOS, Umbrel OS
3.2. Windows: Из ISO и ISO с UUP дампом
3.3. Linux: 22 системы на выбор (скачиваются из интернета) либо локальный ISO + CloudInit
3.4. macOS через osx-proxmox
3.5. Другие: HAOS, Docker VM (Debian + SSH + Docker), Nextcloud - Работа с дисками: проброс диска в ВМ и LXC, импорт образа в ВМ
- Монтирования и шары: настройка NFS и SMB на хосте, проброс каталога в LXC, конфигурирование SMB и NFS клиента и сервера в LXC
- Запуск Helper-Scripts: я так понимаю, что использует апишку для получения списка и скачивания скриптов, может быть удобно
- Управление сетью: Мониторинг в реалтайме, всякие настройки и анализы интерфейсов, мостов и прочие тулзы для типовой работы
- Утилиты: Создание UUp дампа, обновление PVE, обновление PVE c 8 на 9 версию
- Информационные команды: всякие полезности типа работы с контейнерами и виртуалками, настроек проброса GPU, бэкапирования, работы с ZFS и т.д. (чтобы не гуглить и не спрашивать на форуме)
- Настройки: Управление сервисом веб мониторинга (рассмотрим дальше), просмотр версии утилиты и удаление ее
Например, для проброса диска в VM мы выбираем (4) Disk and Storage manager → (1) Add Disk Passthrough to a VM → Выбираем ВМ в списке → Выбираем диск в списке
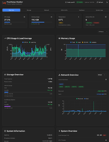
Ну и нововведение: веб мониторинг (альтернатива Pulse)
Переходим по адресу http://{PVE_ID}:8008/
И видим примерно такой экран
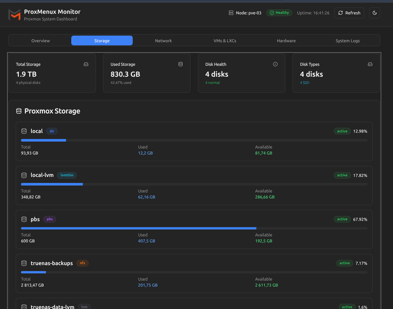
Таб с хранилищами
Можно посмотреть информацию по физическим дискам
Там с сетью показывает информацию по сетевым интерфейсам
Можно просмотреть информацию по конкретному бриджу с графиком
Таб с аппаратной частью тоже достаточно информативен
Причем, для видеокарты показывает не просто ее наличие, но и загрузку компонентов и даже процесс, который ее грузит. В данном случае я включил видео в JellyFin с перекодированием
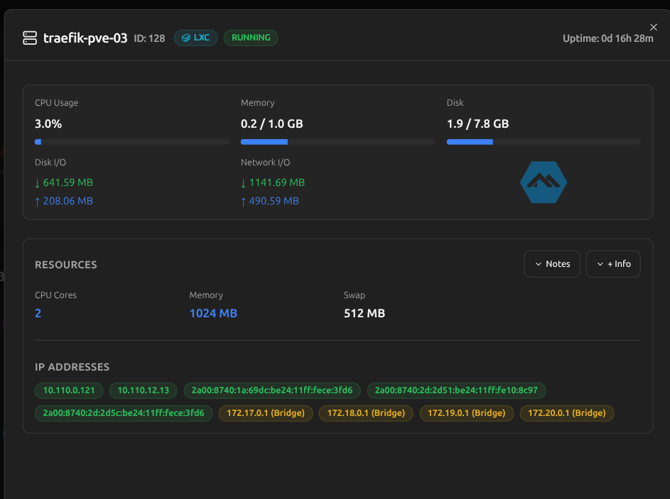
Таб с виртуалками и контейнерами
Для виртуалок можно просматривать детальную информацию
Для LXC контейнеров подгружает IP адреса
Ну и там с логами
Версия 1.0.0, по факту, еще сырой продукт, но уже сейчас вызывает вау эффект
Из проблем, которые обнаружил (в том числе по сравнению с Pulse):
- Нет аутентификации вообще, в целом, можно закрыть внешней проксей
- Не работает с кластерами, ну понятно, эта штука ставится на каждую ноду отдельно и показывает информацию только по ней
- Есть кнопки управления контейнерами/виртуалками, но они не работают, с другой стороны, а как это без аутентификации вообще?
- Иногда долго думает, например, при загрузке логов или большого количества виртуалок, иногда отваливается по таймауту
Ну и видео, из которого я узнал о новой фишке ProxMenux

















