Подскажите, что ипользовать для samba, nfs под proxmox по вашему удобно, легко в настройке, сопровождении, миграции, бэкапе. Ставил 45drives, но при перестройке сетевых интерфейсов в последствии исправть файлы конфигурации сетей не вышло, появились ошибки загрузки и отвалилось соединение. Удалил и в раздумье…
TrueNAS Scale вполне себя оправдывает, настроить не сложно, работает стабильно, кушает не много.
Спасибо, да щас рассматриваю в первую очередь.
SMB и NFS настраиваются буквально в пару кликов.
АTruenas scale electric кардинально иной продукт от просто scale. Electric юзать?
Это одна из версий данной системы, после установки можно обновиться на самую актуальную, к счастью все плюшки системы рабатают без подписки.
Cockpit с плагинами может?
Я только перешел на Cockpit пока не разобрался
Надо бы заняться
Пробовал TrueNAS Core и TrueNAS scale. Общий недостаток - вводят свои определения для общепринятых понятий. Занимает какое-то время разобраться, что они имеют ввиду. TrueNAS core ставится быстро, грузится быстро, не требует больших ресурсов, работает устойчиво. Но есть глюки и вряд-ли будут обновления. TrueNAS Scale - устанавливается мучительно долго (При памяти меньше 8 ГБ лучше не пробовать), грузится долго, работает стабильно. Когда разобрался с терминологией, архитектурой и конфигурацией, и самба и NFS работают как и ожидалось.
Поиск продолжается. Хочу попробовать OpenMediaVault, Xpenology, XigmaNAS
Поставил Freebsd 14. Работает даже на утюге и пылесосе(на старом железе достаточно быстро работает). Настроил самбу за пять минут. Все из командной строки, но меня не напрягло.
Обновлений не будет, это уже legacy проект несмотря на то, что
- Я хорошо отношусь к FreeBSD и одно время держал сервер с сетевым шлюзом на фряхе и работало быстрее линуха
- В интерфейсе гораздо больше нативных сетевых протоколов, там и ftp был и webdav и rsync, в scale дополнительные протоколы приходится добавлять при помощи отдельных приложений
Но разработчик решил отказаться от него по причине
- Сложностей в восстановлении ZFS в случае сбоев
- Отсутствию docker, jail там похож, но очень простой, а linux есть и docker и KVM
- Необходимости поддерживать 2 независимых магазина приложений и конфигураций виртуализации
Поэтому, с выходом 25 версии scale разработчик отказался от развития core версии и рекомендует мигрировать на новую scale, который, кстати, перестал называться scale и теперь просто truenas
Я тоже выбирал, но у меня были следующие критерии
- красиво и побольше свистелок и перделок. Я лет 20 настраивал samba и ftp и прочее руками или через webmin, причем, это было как часть одного большого сервера, в новой лабе сейчас разрезаю старый сервер на части и конкретную часть хотелось специально заточенную под NAS, а именно, удобную работу с массивами дисков, SAMBA, NFS, iSCSI и прочее в одном флаконе, графики, управление всем в одном веб интерфейсе. Тут выбор между TrueNAS, Unrad, OpenMediaVault, Xpenology, XigmaNAS.
- Чисто функции NAS, т.к. всякие приложения крутятся в другом месте, а хотел систему заточенную под конкретные функции и качественно выполняющие ее, Выбор ограничен TrueNAS, Unrad, OpenMediaVault,XigmaNAS А Xpenology считаю перегруженными
- Чтобы были уведомления в телегу из коробки в случае сбоев, чтобы можно было наглядно видеть и управлять всем, и чтобы все стабильно работало. SAMBA в чистом виде не очень зашла т.к. приходится руками настраивать, потом забываешь всякий мусор, потом при обновлении что-то ломается, потом слетают права и приходится ковырять, по мне так самый качественный вариант тут - 1 раз настроил и забыл и не обновляешь
Для фоток есть immich, для файлов пока не нашел, для остального тоже что-то есть, поэтому Всякие xpenology и TOS не рассматривал (на самом деле просто денег нет на нормальный NAS)
Из чисто NAS
- FreeNAS старый
- TrueNAS вышел из FreeNAS и наиболее активно развивается сейчас
- OMV показался несколько устаревшим и архаичным - графики в rrd tool отдают нафталином
- UnRAID выглядит интересно, очень любят его американцы, но платная модель распространения особенно сейчас отговаривает (хотя, слышал про таблетки)
- XigmaNAS - особо не рассматривал
Что понравилось в TrueNAS
- Удобное урпалвение дисками, пулами, датасетами в веб интерфейсе
- ZFS, причем, неправильно говорить, что TrueNAS Scale построен на основе Debian, я бы сказал, что это Linux на основе ZFS с базовым софтом из Debian т.к. пакетного менеджера нет, очень многие вещи переписаны, а сама система прямо вшита в ZFS, с readonly разделами, например, ядра для загрузки и их выбор производится при помощи отдельных датасетов и точек монтирования. Ну и в целом, довольно таки большая поддержка фишек ZFS
- Очень крутой веб раздел с защитой данных, включающий в себя задачи по проверке пулов, управление снепшотами, rsync, облачную синхронизацию и т.д.
- Современные реалтайм графики и мониторинг, которые позволяют в режиме реального времени отслеживать загрузку каждого диска
- Возможность собрать, пересобрать и починить рейд массив через веб морду
- Интеграцию в LDAP, но дома не делал пока
- Интегрированные пользователи и права доступа ACL в SAMBA и NFS
- iSCSI - можно создавать диски для виртуалок прямо из proxmox, подключается как отдельный storage
Что не понравилось в TrueNAS
- В scale убрали множество протоколов, например FTP теперь только в ввиде приложения, а это значит, что пользователи TrueNAS не переносятся, нельзя нажать на датасет и расшарить сразу по FTP, аналогично для tftp (на старом сервере настраивал установку операционок по сети и загрузку утилит), webdaw - поставил SFTPGo в качестве приложения trueNAS, хотя, с тем же успехом мог и отдельно в PVE развернуть
- Сырые приложения, кастомные добавить можно, но они кривые получаются (у меня iperf3 и nginx для статических сайтов)
- Приложения, контейнеры, VM уже несколько раз менялись, что-то мигрирует, что-то нет, но поскольку для меня это не критично, то закрываю на это глаза. Но вижу, что разработчики движутся в верном направлении, k3s явно был лишним
- Нет полноценного фаервола, мне не критично т.к. он в локалке, а для NFS и SAMBA есть встроенные средства
Развернул тестовую версию с ночными сборками: переключатель сервиса есть, но в разделе шаринга добавили пока только NVME-oF
Продолжая тему TrueNAS или Proxmox чтобы много раз не отвечать напишу сюда
Если подключаем диски в Proxmox и далее примонтированные папки подключаем к контейнерам и виртуалкам
Плюсы
- Максимальная производительность
- С использованием ZFS можем легко хранить как диски для виртуалок, так и файлы
- Минимальные накладные расходы
- Мониторинг и управление прямо из Proxmox
Минусы
- Версия ZFS может быть ниже, чему специализированных решений, функций тоже меньше
- Управление через веб интерфейс только базовое
- Шарингом файлов по сети надо заниматься самостоятельно, с другой стороны, у нас есть runtpi
- О крутых фишках можно только мечтать
Поднимаем виртуалку с TrueNAS и пробрасываем диски в нее
Плюсы
- Все самые крутые фишки есть и доступны через веб интерфейс
- Удобно, если используете больше 1 сервера
- Можно бэкапировать и разворачивать truenas целиком
- Скорее всего, консоль вам вообще не понадобится, все можно сделать в веб админке, с крутой работой в Proxmox без консоли не обойтись
Минусы
- Больше оверхед, особенно по оперативной памяти, т.к. truenas и ZFS любит оперативку кушать
- Ниже производительность за счет виртуализации и отсутствия прямого доступа к данным на диске. В Proxmox надо будет диски подключать по сети, путь и виртуальной
- Надо пробрасывать диски, что не очень удобно по одному делать, в идеале отдельный PCI-E контроллер, который пробрасывается в виртуалку, а в него уже ставляются диски
- В TrueNAS есть куча дополнительного и дублирующего функционала, который позволяет в принципе отказаться от Proxmox и реализовать его функции прямо в truenas
Ну и что лично мне очень понравилось в TrueNAS
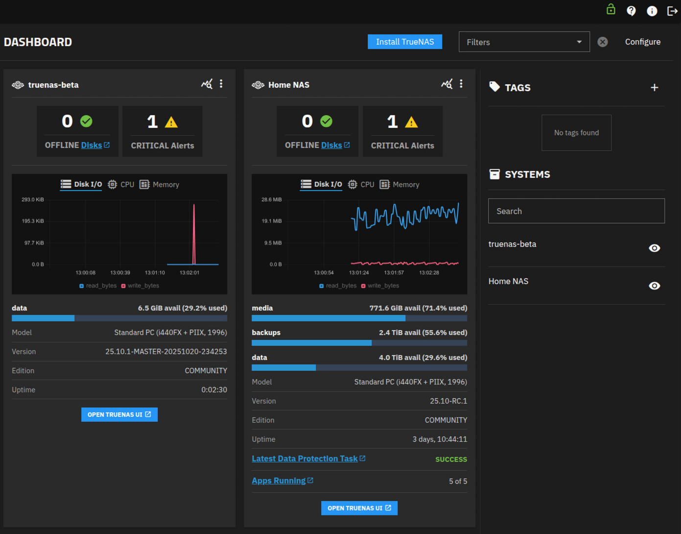
Дашборд, который позволяет оценить в режиме реального времени состояние NAS
Крутой визард создания пула, сложный, но если разобраться в теме, то все становится очень удобно
Удобный просмотр и управление датасетами zvolами
Возможность просмотра работы с дисками в режиме реального времени
Сразу работаем с шарами с несколькими протоколами шаринга
Целый раздел Data Protection
Который позволяет настроить
- Бэкапирование данных в сервис-коллаборацию Storj и TrueNAS
- Проверку целостности датасетов по расписанию
- Резервное копирование в облака и из облаков
- Создание снепшотов данных
- Rsync таски копирования данных на удаленные сервера и с удаленных серверов
- Репликацию ZFS снепшотов
- S.M.A.R.T. Тесты дисков
Недавно вышел новый сервис TrueNAS Connect, который позволяет просматривать информацию и получать уведомления ото всех ваших TrueNAS серверов
Какие у нас есть варианты проброса содержимого диска из TrueNAS в Proxmox
Блочный сетевой протокол это когда клиент получает “сырой” диск и создает файловую систему на своей стороне, например, это блочное устройство можно пробросить в виртуалку в качестве диска и ОС внутри сама отформатирует его под себя, по сети будут ходить только блоки физических данных
Тут мы получаем максимальную производительность, но ниже гибкость и потенциальные проблемы с множественным доступом
Файловый протокол это когда на стороне сервера создается файловая система, а клиенту предоставляется доступ к файлу на ней, при этом с точки зрения протокола файловая система значения не имеет, по сети будут ходить блоки данных файлов и полные пути к этим файлам.
Тут мы получаем максимальную гибкость, возможность множественного доступа к одним файлам, даже мультипротокольный доступ, но ценой снижения производительности
| Протокол | Тип шары | Для чего | Комментарий | Сложность настройки |
|---|---|---|---|---|
| NFS | Файловая | - ISO образы и диски для импорта - шаблоны LXC - Пользовательские файлы типа фоток и видео - Бэкапы |
Классический метод для Linux систем, минус в том, что с большой долей вероятности мы получим проблемы с правами, поэтому, надо расчитывать на то, что правовой модели у нас не будет - мы шарим каталог и говорим, что все потребители будут работать под одним пользователем, лично я намучался с ID пользователей и так и не смог решить эту проблему Часто аутентификации нет (но можно включить) и защита происходит по IP клиента Можно хостить и диски виртуалок, но произодительность будет ужасная |
Низкая |
| SMB | Файловая | - ISO образы и диски для импорта - шаблоны LXC - Пользовательские файлы типа фоток и видео - Бэкапы |
Классический метод для Windows систем, при монтировании на клиенте можно указать логин и пароль пользователя, под которым будет монтироваться ФС Я не особо любитель, но работает Можно хостить и диски виртуалок, но произодительность будет ужасная |
Чуть выше низкой |
| ZFS over iSCSI | Блочная | - Диски виртуальных маши | Требуется установка расширения в Proxmox и настройки API+SSH для доступа в TrueNAS, но зато будет создаваться диск виртуальной машины прямо в TrueNAS с тонким провижинингом и всеми фишками управления, в Proxmox можно мигрировать виртуалки без перезагрузки | Высокая |
| LVM over iSCSI | Блочная | - Корневая система LXC контейнеров - Диски виртуальных маши |
Типа ZFS over iSCSI, только LVM, подходит для LXC контейнеров, минус в том, то тонкий провижининг работает только в TrueNAS, со стороны Proxmox создается “толстый LVM” с резервированием места под весь диск (фактически он занимает меньше места в TrueNAS) и в целом есть какие-то квоты, в отличие от ZFS Thin-LVM у меня так и не получилось завести, даже с ковырянием в операционной системе |
Средняя |
| XXX over NVME-oF | Блочная | - Корневая система LXC контейнеров - Диски виртуальных маши |
Пока не ковырял, в TrueNAS 25.10 появится этот протокол, он намного производительней, нежели iSCSI, но прямой поддержки его со стороны Proxmox нет, надо настраивать руками и могут быть проблемы с тонким провижинингом | Очень высокая |
Опять проблемы с приложениями с TrueNAS
Кастомные приложения не могут обновиться до версии 1.2.15
В логах бегло не смог найти проблему, но удаление и настройка приложения заново помогает
До этого sftpgo не хотел обновляться некоторое время.
2 сообщения были перенесены в новую тему: Не могу скачать TrueNas iso









