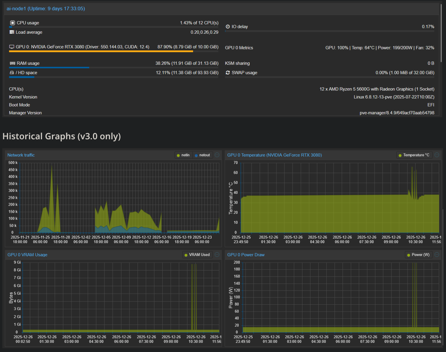
Как мы с Вами знаем, в стандартном веб интерфейсе Проксмокс - отсутствует виджет нагрузки видеокарты.
Наверное это не очень актуально в enterprise сегменте(там наверняка есть целые платформы для управления\мониторинга), а вот в домашних лабораториях,
особенно в эру AI - это становиться крайне полезным инструментом мониторинга.
Я лично для мониторинг GPU в linux использовал nvtop
NVIDIA-SMI
для владельцев карточек от nvidia
Относительно недавно появился функционал мониторинга GPU
в Btop
Но автору проекта proxmox-gpu-dashboard не хватало существующих средств просмотра нагрузки GPU в командной строке.
И он в со-авторстве с клодом создал мониторинг на базе nvidia-smi в стандартной стилистике и прямо внутри дашборда веб интерфейса Proxmox.
ВАЖНО!
ПРОЕКТ МОЛОДОЙ И НАПИСАН С ПРИМЕНЕНИЕМ ЛЛМ.
Я НЕ ИЗУЧАЛ КОД.. ВСЕ НА ВАШ СТРАХ И РИСК!
Native NVIDIA GPU monitoring integration for Proxmox VE dashboard (PVE 8.x/9.x)



