Mini PC для homelab хостинга до 40 000 рублей.

Уважаемые самохостеры,
Могу я попросить вашей помощи в выборе mini pc для homelab до 40 000 рублей (400 евро).
Планируется как 24/7 домашний сервер для Home Assistant, Docker-сервисов и локального хранения файлов.
На будущее хотелось быть иметь запас по мощности для пары vm с ubuntu server, nextcloud и Jellyfin/Plex для двух пользователей.

Заранее всем спасибо!

в 400 не уложишся, чтобы и мини и чтобы на будущее

Предлагаю вам ориентироваться в первую очередь на ОЗУ. У меня такой.

GMKtec Мини-ПК M5 PLUS (AMD Ryzen 7 5825U, RAM 32 ГБ, SSD 1024 ГБ, AMD Radeon Graphics, Windows 11 Pro)

https://ozon.ru/t/1GjzDzF

Правда я брал его за 25к. Сейчас сильно подорожал. Вопрос с перегревом решил снижением TDP в Bios

Спасибо, я слышал что для Plex рекомендуют процессоры от Intel.

Может у вас есть опыт использования?

Это правда. В аппаратном ускорении видео видюхам Intel пока равных нет. Но это актуально только в том случае, если вам и вправду нужен Транскодинг. Но это не значит, что другие видюхи с этой задачей не справляются. Справляются, просто не так эффективно и не со всеми кодеками. Ну и в крайнем случае вы можете декодировать видео силами клиента. С этим редко бывают проблемы

У меня не такой уж большой опыт, но я за nvidia всегда, если стоит вопрос качества.
Intel считаются, что лучше справляются с многопотоком и энергоэфективней, т.е. тратят меньше Ватт мощности на соизмеримые с Nvidia вычисления, но это не значит, что эти вычисления будут соизмеримыми по чистой производительности.

У меня был 1 заход переходом с R7 5825U на N100 вот прям в идеальной схеме использования: перекодирование видео с 5 камер во frigate и эксперимент был провален: ffmpeg сыпался через минуту, но тут я не исключаю фактор кривости рук.

Но у меня сейчас jellyfin крутится на N150 и он даже тянет 4к 70ГБ рипы, что для встройки считаю отличным показателем.

Ну и сравнивал vaapi и QSV в jellyfin и результат был примерно одинаков, но чуть лучше в пользу VAAPI, при том, что интернеты кипятком писают в пользу QSV, но у меня сейчас jellyfin в alpine крутится, а там QSV не поддерживатся, поэтому со спокойной душой включил VAAPI

Ну и как мне доедет миник на замену я переконфигурирую свою лабу и планировал сделать еще один заход на заведение frigate на N100, он просто обязан будет заработать (но это не точно, я очень сильно грешу на BIOS), но теперь уже не просто перенос контейнера с ряженки, а полноценный тюнинг всех компонентов системы

Ну и тут обсуждалась еще тема видюх, можно посмотреть синтетику дополнительно, но такое ощущение, что встройка от Intel сильно порезана, по крайней мере то, что я смотрел для N100 и десктопного 13 поколения там разница в синтетике была раза в 4 (но в синтетику редко и мало включают кодировщики), с AMD надо посмотреть, но… насколько я понимаю, то там в десктопные чипы ставят мобильную встройку, а не наоборот, но все равно по TDP могут сильно резать

1 лайк

Больше спасибо @KRom за столь подробный анализ и опыт использования и @Alexandr за рекомендации по девайсам.

Пока у меня получился шорт лист из двух девайсов:
1. **GMKtec NucBox M5 Plus AMD Ryzen™ 7 5825U
2. MINIS FORUM Mini PC NAB6 Lite Intel Core i5-12600H 12C/16T Up to 4.5GHz, 16GB DDR4 RAM, 500GB PCIe4.0 SSD
**
Первый вариант подкупает объемом памяти, второй процессором

Памяти много не бывает, идеально, если ее можно расширить легко.
Я уже писал ранее, что для себя выработал следующую схему

CPU RAM
2 6-8
4 16-32 (но скорее 16)
8 32-64
8+ 64-128

В целом, много сервисов, которые не требовательны к ресурсам, но вот, если брать truenas, то у меня 4 ядра и 16ГБ выделено ему + эти же ядра и 16ГБ оперативки под другие сервисы, когда было 16, то 10ГБ + 6ГБ было и прям нехватало.

Но на N100 особо не погоняешь тяжелые сервисы.

Nextcloud спокойно можно выделить 8-12ГБ
Всякие условно ИИшные и браузерные сервисы по типу менеджеров закладок (с сохраниением копий сайтов), Immich и прочие тоже 4-8ГБ отжирают

Поэтому, если мы говорим про многоядерные системы, которые могут легко крутить кучу сервисов, то за 16ГБ можно вылезти легко

N4000 2CPU, 6 RAM (он у меня под замену на N150+16GB)


N150 4CPU, 32 RAM (тут TrueNAS с ZFS с 16 ГБ)


N100 4CPU, 16 RAM (случайно заскринил, он не показателен)


R7 5825U 8/16CPU 64RAM


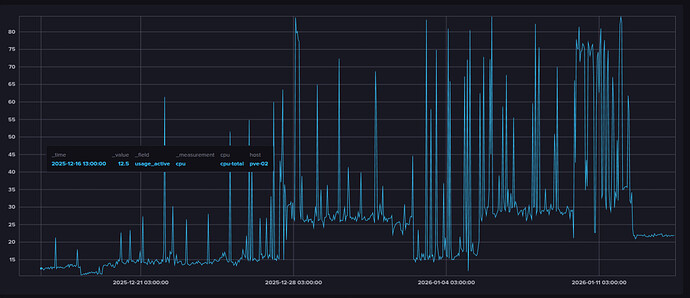
По райзену поселеднему, как видно, это в режиме простоя с 33 контейнерами, многие проставивают, средняя загрузка сейчас порядкаа 10% без frigate
Вот график за 30 дней

По графикам оперативки надо понимать, что

  1. Это была медианная, максимальная в пиках будет чуть выше и с пиками
  2. У меня 3 виртуалки и 51 контейнер запущены
  3. Контейнеры практически все переведены на alpine (осталась буквально пара на ubuntu/debian, но они будут мигрированы
  4. В контейнерах не везде vim есть, вместо openssh-server я использю dropbear, где возможно alpine контейнеры и т.д. т.е. я очень жестко экономлю оперативную память, вплоть до того, что у меня Qbittorrent контейнер весит меньше, чем официальный docker образ, запущенный в формате LXC контейнера и я сравнивал hashicorp vault agent и openbao vault по ресурсам и тоже 50МБ сэкономил на openbao, т.е. И сервисы тоже выбираю легковесные
    4.1. Вместо nextcloud у меня cloudreve
    4.2. Вместо gitlab у меня Forgejo
    4.3. Вместо hashicorp vault у меня openbao
    4.4. Вместо Linkwarden у меня Karakeep
    4.5. Вместо Mail-In-Box и коровы у меня Stalwart
    4.6. Вместо Promtail + Loki у меня Victoria Logs
    4.7. Вместо Adguard у меня Technitium DNS
    4.8. Сейчас рассматриваю переход с Prometheus на Victoria Metrics
  5. Были попытки уйти от LXC Alpine на OCI Alpine/Distroless с заменой Docker-> Podman, это еще подсократит количество процессов (сейчас их у меня на рфйзене 2065), но там получается уже жесткий тюнинг
    5.1. Сетью перестает рулить операционка в контейнере и управляет сам PVE
    5.2. У меня становится кастомный дистрибутив, который надо будет как-то обновлять
    5.3. Podman не очень хорошо работает в LXC, в целом запустить можно, но мне не удалось убрать ворнинги по поводу того, что он не может рулить лимитами для docker контейнеров
    5.4. Думал пробросить OCI кеш в общую папку на PVE хосте с монтированием ее в формате MP

Единственное, что

  • Cобирался заменить Authentik на Zitadel, но он не понравился по функционалу
  • Очень сильно хочу заменить Netbox на что-то на go/rust, но из популярных замен только PHP
  • Крутится Pulse, Beszel, InfluxDB+Prometheus и Grafana для метрик, но хочу оставить что-то одно, чтобы не дублировать
4 лайка