1 лайк
Итого, резюмируя по
Мощность максимальную не проверял, но подозреваю, что держит, с другой стороны, 150Вт особого смысла нет на такой емкости держать, мини ПК на 20Вт 3.5часа + еще добавлю обвязку и будет 2.5-3 часа, чего более, чем достаточно для работы мониторинга и умного дома
Емкость заявленную показывает
Вот данные, которые смог выжать из данного устройства (Используя Node-RED)
- Напряжение и ток на входе и на выходе берутся из самого ИБП, усредняются по плавающему окну
- Мощность на входе и на выходе считается путем перемножения
- Максимальная мощность и процент загрузки передаются и считаются самостоятельно на основе выходной мощности
- Время работы от батареи тоже усредняется
- Мощность батареи считается как разница между выходом и входом, обнуляется в зависимости от статуса. Таким образом, при разрядке выдается мощность, вытекающая из батареи, при зарядке - мощность, втекающая в батарею
- Энергия на основе мощности получается путем интегрирования в самом HA
- Статусы в виде бинарных сенсоров берутся из основного статуса ИБП
- Температура батареи пересчитывается путем простейшего линейного преобразования т.к. по проводу ИБП отдает неправильные значения
- Ток батареи очень странный, такое ощущение, что более или менее близко только во время работы от батареи, но… с учетом предыдущих данных он особо то и не нужен
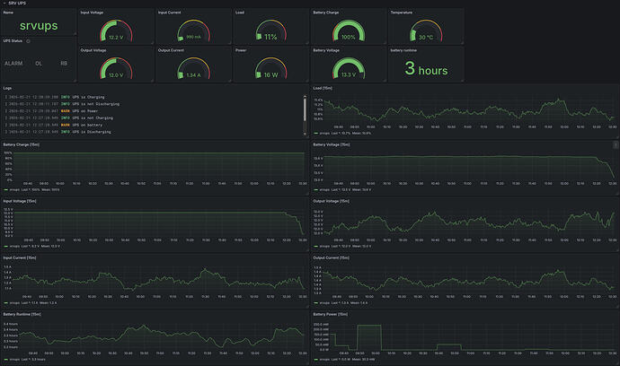
Вот дашборд с графиками
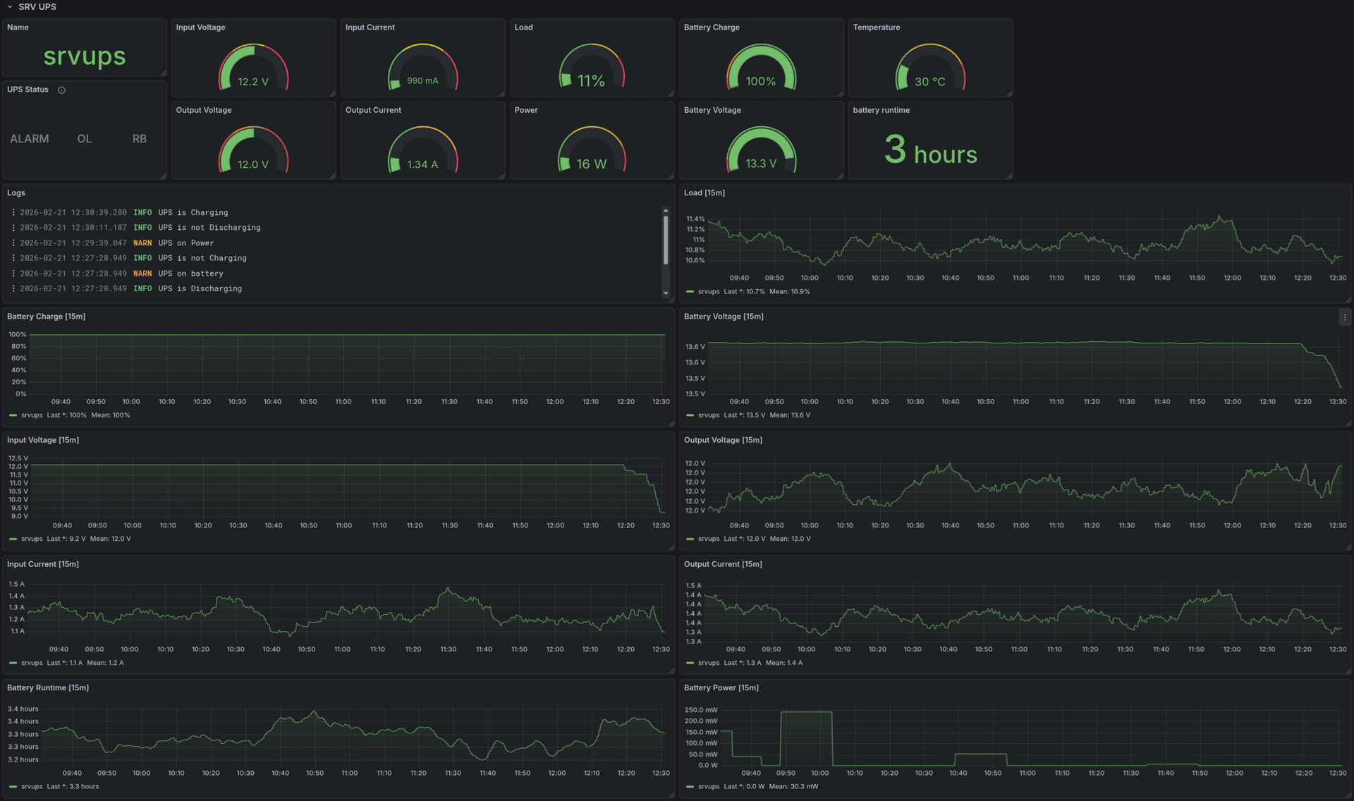
В HomeAssistant
Показывает мощность и состояние ИБП
Штатный дашборд с энергией (пока не особо понял инфомативность, ну только в разреще денег за месяц)
Процесс переключился на батарею, через час включил питание, видно, как энергия сначала вытекала из батареи, а потом втекала в нее
ИБП постоянно переключается в режим подзарядки батареи
За счет этого видно, что он постоянно потребляет энергию
Используемое ПО
- NUT для взаимодействия с ИБП по проводу
- Node-RED используется как клиент NUT
- Пересчитывает значения и выполняет логику
- NUT сервер, т.к. он эмулирует сетевой NUT, но уже с корректно заполненными полями
- Экспортирует в MQTT ИБП, поддерживат Home-Assisstant discovery
- При изменении статусов отправляет логи в Victoria Logs
- MQTT сервер хранит данные по ИБП в режиме pub-sub
- NUT Exporter забирает метрики из Node-RED и выгружает их в Prometheus (Victoria metrics, если быть точными, и если еще точнее, то забирает vmagent из NUT Exporter)
- Victoria Logs хранит изменение статусов и события
- Home-Assistant получает данные и выполняет высокоуровневую логику типа уведомлений и выключения при разряде аккумулятора
- Grafana строит дашборд на основе данных из Victoria Logs и Victoria Metrics
В Node-RED это выглядит так
Пока не разобрался с отображением данных балансировки, но они есть в приложении
2 лайка








